Langkah pertama yang perlu dilakukan adalah membuka Windows Powershell atau Windows Terminal sebagai admin.
Langkahnya adalah Klik kanan Start (Task bar) > pilih Windows PowerShell (Admin).
Kedua, ketikkan perintah berikut pada Windows PowerShell-mu :
powercfg /batteryreport /output "C:\battery-report.html"

kemudian, tekan Enter pada keyboard. Nantinya, laporan tentang battery health-mu akan tersimpan sebagai file C:\battery-report.html.
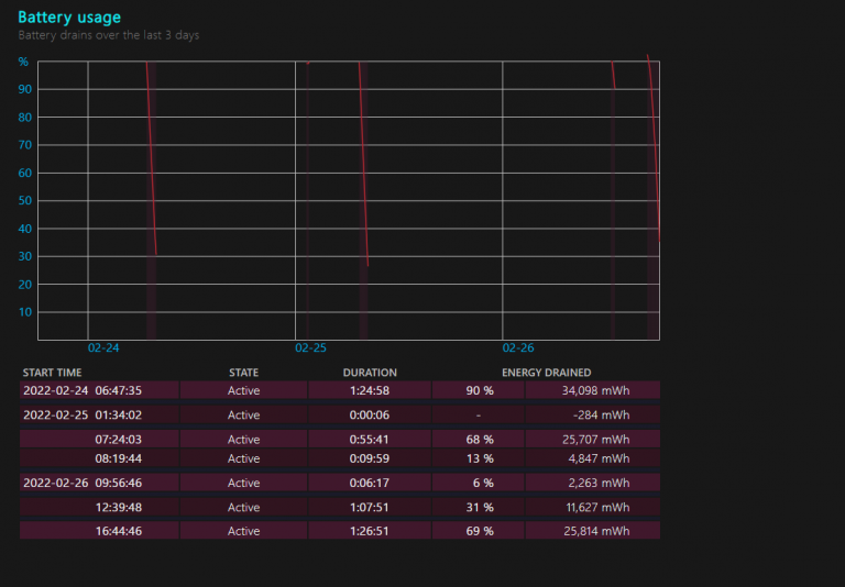
Buka file tersebut dengan menggunakan browser kesayanganmu, maka kamu akan mendapatkan hasil laporan dari battery health laptopmu.

Pada file tersebut, kita juga dapat melihat riwayat penggunaan baterai kita dan beberapa informasi bermanfaat lainnya terkait baterai laptop yang kita gunakan.


Semoga bermanfaat.
Sumber : https://justahmed99.com/blog/cek-battery-health-pada-windows-10/